无锡超净环保科技有限公司官方网站,欢迎您的访问,祝您使用愉快!

17798728322

当前位置:首页>>产品中心>>反渗透设备>>反渗透设备
分享至:
联系我们contact us
全国咨询热线17798728322


无锡超净环保科技有限公司

联系人:王先生

电话:17798728322

地址:无锡市新吴区新华路5号创新创意产业园C栋2楼825室


反渗透设备

反渗透设备简介:

  反渗透设备是将原水经过精细过滤器、颗粒活性碳过滤器、压缩活性碳过滤器等,再通过泵加压,利用孔径为1/10000μm(相当于大肠杆菌大小的1/6000,病毒的1/300)的反渗透膜(RO膜),使较高浓度的水变为低浓度水,同时将工业污染物、重金属、细菌、病毒等大量混入水中的杂质全部隔离,从而达到饮用规定的理化指标及卫生标准,产出至清至纯的水,是人体及时补充优质水分的最佳选择.由于RO反渗透技术生产的水纯净度是目前人类掌握的一切制水技术中最高的,洁净度几乎达到100%,所以人们称这种产水机器为反渗透纯净水机。

  反渗透是一种现代新型的纯净水处理技术。通过反渗透元件来提高水质的纯净度,清除水中含有的杂质和盐。我们日常所饮用的纯净水都是经过反渗透设备处理的,水质清澈。

  世界上最早使用反渗透技术的国家是美国,发明了以动力差为动力的膜分离技术。随着该技术的推广,我国开始使用反渗透技术。市场上的纯净水设备都是采用的反渗透膜处理技术,并且在我国经过了一定的改良和设计创新。技术已经非常成熟。

  反渗透纯净水设备中设计了一种反渗透膜。膜两侧的压力不同,通过两侧的压力为动力,压迫原水通过反渗透膜,盐的浓度低的会向浓度高的盐方向渗透,能够达到的平衡状态下,就是液体的渗透压。当含有的盐水一侧的压力对于另一侧的渗透压力时候,就会发生反方向的流动,就产生了反渗透过程。

  反渗透纯净水设备都是采用了这种技术,采用了自动供水和断水的智能化控制,这就是纯净水设备


系统组成:

  预处理:一般包括原水泵、加药装置、石英砂过滤器、活性炭过滤器、精密过滤器等。其主要作用是降低原水的污染指数和余氯等其他杂质,达到反渗透的进水要求。预处理系统的设备配置应该根据原水的具体情况而定。

  反渗透:主要包括多级高压泵、反渗透膜元件、膜壳(压力容器)、支架等组成。其主要作用是去除水中的杂质,使出水满足使用要求。

  清洗:主要有清洗水箱、清洗水泵、精密过滤器组成。当反渗透系统受到污染出水指标不能满足要求时,需要对反渗透进行清洗使之恢复功效。

  电气控制:是用来控制整个反渗透系统正常运行的。包括仪表盘、控制盘、各种电器保护、电气控制柜等。


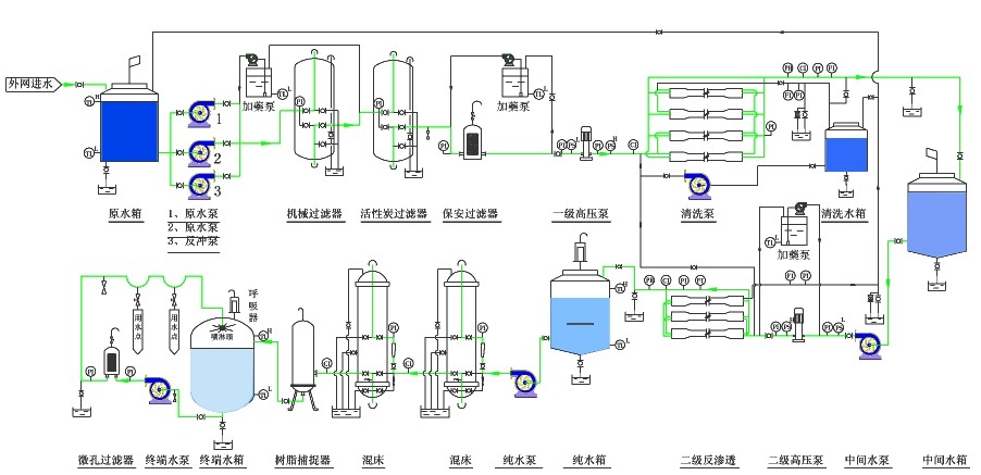
工艺流程:

  原水罐:储存原水,用于沉淀水中的大泥沙颗粒及其它可沉淀物质。同时缓冲原水管中水压不稳定对水处理系统造成的冲击。(如水压过低或过高引起的压力传感的反应)。

  原水泵:恒定系统供水压力,稳定供水量。

  多介质过滤器:采用多次过滤层的过滤器,主要目的是去除原水中含有的泥沙、铁锈、胶体物质、悬浮物等颗粒在20um以上的物质,可选用手动阀门控制或者全自动控制器进行反冲洗、正冲洗等一系列操作。保证设备的产水质量,延长设备的使用寿命。

  活性炭过滤器:系统采用果壳活性炭过滤器,活性炭不但可吸附电解质离子,还可进行离子交换吸附。经活性炭吸附还可使高锰酸钾耗氧量(COD)由15mg/L(O2)降至2~7mg/L(O2),此外,由于吸附作用使表面被吸附复制的浓度增加,因而还起到催化作用、去除水中的色素、异味、大量生化有机物、降低水的余氯值及农药污染物和除去水中的三卤化物(THM)以及其它的污染物。同时,设备具有自我维护系统,运行费用很低。

  离子软化系统/加药系统:R/O装置为了溶解固体形物的浓缩排放和淡水的利用,为防止浓水端特别是RO装置最后一根膜组件浓水侧出现CaCO3,MgCO3,MgSO4,CaSO4,BaSO4,SrSO4,SiSO4的浓度积大于其平衡溶解度常数而结晶析出,损坏膜原件的应有特性,在进入反渗透膜组件之前,应使用离子软化装置或投放适量的阻垢剂阻止碳酸盐,SiO2,硫酸盐的晶体析出.

  精密过滤器:采用精密过滤器对进水中残留的悬浮物、非曲直粒物及胶体等物质去除,使RO系统等后续设备运行更安全、更可靠。滤芯为5um熔喷滤芯,目的是把上级过滤单元漏掉的大于5um的杂质除去。防止其进入反渗透装置损坏膜的表面,从而损坏膜的脱盐性能。

  反渗透系统:反渗透装置是用足够的压力使溶液中的溶剂(一般是水)通过反渗透膜(或称半透膜)而分离出来,因为这个过程和自然渗透的方向相反,因此称为反渗透。反渗透法能适应各类含盐量的原水,尤其是在高含盐量的水处理工程中,能获得很好的技术经济效益。反渗透法的脱盐率提高,回收率高,运行稳定,占地面积小,操作简便,反渗透设备在除盐的同时,也将大部分细菌、胶体及大分子量的有机物去除。

  臭氧杀菌器/紫外线杀菌器(可选):杀灭由二次污染产生的细菌彻底保证成品水的卫生指标.

  原水 → 原水箱 → 原水泵 →多介质过滤器 (石英砂过滤器)→活性炭过滤器 →软水处理器(添加阻垢剂装置) → 精密过滤器 → 高压泵 → 一级反渗透(RO)装置 →紫外线杀菌装置(臭氧杀菌装置) → 用水点


主要用途

  1. 制取电子工业生产如显像管玻壳、显像管、液晶显示器、线路板、计算机硬盘、集成电路?芯片、单晶硅半导体等工艺所需的纯水、高纯水;

  2. 制取热力、火力发电锅炉,厂矿企业中、低压锅炉给水所需软化水、除盐纯水;

  3. 制取医药工业所需的医用大输液、注射剂、药剂、生化制品纯水、医用无菌水及人工肾透析用纯水等;

  4. 制取饮料(含酒类)行业的饮用纯净水、蒸馏水、矿泉水,酒类酿造水和勾兑用纯水;

  4. 海水、苦咸水制取生活用水及饮用水;

  6. 制取电镀工艺用去离子水;电池(蓄电池)生产工艺的纯水;汽车、家用电器、建材产品

  表面涂装、清洗沌水;镀膜玻璃用纯水;纺织印染工艺所需的除硬除盐水;

  7. 石油化工业如化工反应冷却水;化学药剂、化肥及精细化工、化妆品制造过程用工艺纯?水;

  8. 宾馆、楼宇、社区机场房产物业的优质供水网络系统及游泳池水质净化;

  9. 线路板、电镀、电子工业废水处理及回用;

  10. 生活、医院、制革、印染、造纸工业废水及垃圾渗沥液的处理;


应用领域:

  反渗透膜技术在电厂锅炉补给水、电子、半导体行业超纯水处理、化工及制药行业的纯水处理、食品、饮料、饮用水处理、海水、苦咸水淡化、冶金、轻工业、电镀及皮革等行业的废水处理等行业内得到了广泛应用。

新吴区新华路5号创新创意产业园C栋2楼825室
17798728322
王先生
留    言
版权所有: 无锡超净环保科技有限公司 备案号: 苏ICP备2026017602号 技术支持:江苏百拓信息技术有限公司